
株式会社ジェイテック
wattXplorer(ワットエクスプローラ)導入の経緯
ジェイテック様が電力計測を本格的に検討し始めたきっかけは、補助金の申請でした。設備更新に伴い、導入した装置が実際にどれだけの電力を消費しているかを正確に把握し、報告する必要が生じたのです。
しかし、従来の電力量計測器の多くは導入のハードルが高いものでした。 「既存の装置の配線を一度外し、計測器を直結するような改造が必要なタイプは、手間もリスクも大きすぎます。何より、計測のために設備を止めることは、納期を抱える現場にとって受け入れがたいことでした。」と横道様は当時を振り返ります。
また、多くの計測器は「SDカードにデータを蓄積し、手動でパソコンに取り込む」という運用を前提としていました。リアルタイム性に欠け、人の手を介する必要があるアナログな手法は、自社でシステムを構築しデジタル化を推進するジェイテック様の思想とは相容れないものでした。
こうした課題を抱える中で出会ったwattXplorerは、ジェイテック様のニーズに完璧に合致していました。
選定の決め手となったのは、以下の3点です。
①「カチッ」と挟むだけの圧倒的手軽さ
wattXplorer最大の特徴は、電流センサを電源線にクランプする(挟み込む)だけで計測が開始できる点にあります。設備を止める必要も、配線を改造する必要もありません。まさに「後付け(レトロフィット)」を極めた仕様です。 「配線をぶった切ることなく、工事不要で簡単に取り付けられる。この利便性こそが最大の売りだと感じました。」と横道様は語ります。
② Wi-Fiによるリアルタイム可視化と安定性
wattXplorerは計測データをWi-Fiで通信し、リアルタイムでクラウドやサーバーに蓄積します。 導入前、横道様は「金属製の制御盤の中に設置して、果たして電波が飛ぶのか?」「工場の巨大なモーターから出るノイズでデータが化けないか?」という懸念を抱いていました。しかし、実際に設置してみると、その不安は一掃されました。 日本の制御盤には配線用の穴があり、そこから電波が効率よく抜けるため、金属に囲まれた環境下でも10メートル以上離れたルーターまで安定してデータを送信できたのです。工場特有の過酷なノイズ環境下でも、wattXplorerは途切れることなくデータを刻み続けました。
③ スマホで完結する設定の容易さ
「設定もスマホやタブレットでパパッとできて、非常に分かりやすかった。」と、ITに明るい横道様もその操作性を高く評価しています。機器とWi-Fiの接続設定など、従来なら専門業者を呼ぶような作業も、ユーザー自身でスムーズに完結できる親切設計が導入を後押ししました。



wattXplorer(ワットエクスプローラ)導入後の衝撃
wattXplorerを導入し、実際にグラフが描かれ始めた直後、現場には衝撃が走りました。 「動いていないはずの休日のデータを見て、驚きました。予想を遥かに超える『待機電力』が発生していたのです」。
可視化されたデータによると、土日などの稼働停止日でも、コントローラや周辺機器が電力を消費し続けており、その額は「月に数万円レベル」に達することが判明しました。 「データとして突きつけられて初めて、『土日は主電源から完全にシャットダウンすべきだ。』という具体的な改善意欲が芽生えました。」と横道様は言います。これまでは「なんとなく消費しているだろう」と思っていた無駄が、金額という明確な指標になった瞬間でした。
さらにジェイテック様では、電力消費の「横綱」とも言えるコンプレッサーの計測も計画しています。 「新しいコンプレッサーを導入していても、どこかでエアー漏れがあれば夜間も回り続けてしまう。wattXplorerなら、そうした『隠れた無駄』も夜間の電力波形から一発で見抜けます。」と横道様。wattXplorerは、工場の健康状態をリアルタイムで診断する「ドクター」のような役割を果たし始めています。




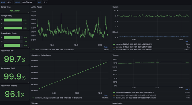
<ジェイテック様の各種設備>

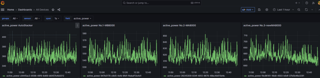
<全デバイスの電力データ>
wattXplorer(ワットエクスプローラ)の活用術
ジェイテック様の活用は、単なる「電力の見える化」に留まりません。横道様の卓越した技術知見により、wattXplorerは強力なDXツールへと進化しています。
横道様は現在、wattXplorerとリレー端末を連携させ、自宅からスマホで工場の設備電源をオフにする仕組みを構築しています。 「加工が終わったことをデータで確認し、家からポチッと電源を切る。VPN(仮想専用線)を介して安全に制御することで、夜間の無駄な待機電力をゼロにする。そんなスマートな工場を目指しています。」と語ります。
さらに驚くべきは、AIの活用です。ジェイテック様では、全社員にAI活用を推奨しており、社内試験にも「AIを使って問題を解決するプロセス」を組み込むほどです。 「wattXplorerで取得した膨大なCSVデータをAIに解析させ、改善のヒントを得る。ChatGPTが賢くなった今、人間が気づかなかったパターンの発見や、効率的なプログラムコードの生成も容易になりました。」とも仰います。


横道 社長様のインタビュー(今後の展望など)

wattXplorerには、オプションで熱電対による温度計測(2点)を追加できる機能があります。横道様はこれにも強い関心を示されています。 「電力データだけでなく、工場の空間温度の変化も同時に見たい。温度変化が加工精度に与える影響や、空調効率の相関関係を可視化できれば、さらに一歩 進んだ品質管理が可能になります。」。
また、空調の室外機の汚れが電力消費に与える影響を可視化し、最適な清掃タイミングを判定する「予知保全」への活用も視野に入れています。
最後に、「製造業にとって、データは武器です。wattXplorerのいいところは、とにかく『設置のハードルが低い』こと。回路をいじる必要がないため、専門業者を呼ばなくても自分たちで始められます。まずは身近な機械につけてみて、待機電力の山を見つけるだけでも発見があるはずです。ChatGPTなどのAIもフル活用しながら、得られたデータをどう面白く料理するか。そんな攻めの姿勢を持つ同業者が増えたら嬉しいですね。」と締めくくられました。
株式会社ジェイテック様のご紹介
株式会社ジェイテック様は、神戸市西区に拠点を構える、精密機械加工のスペシャリスト集団です。
□800サイズまでの中型鋳物加工を得意とされており、JIS Q 9100認証を取得。
航空機部品やガスタービン部品、プラント部品、原子力部品など、極めて高い精度と信頼性が求められる重要部品の加工を数多く手がけておられます。
同社の大きな特徴は、その高いITリテラシーにあります。代表取締役社長の横道 壮太様自らがPHPやPythonなどのプログラミングをこなし、自社開発のデータベースでリアルタイムな工程管理を実現。社内のコミュニケーションもオープンに発信されるなど、風通しの良さと最新のデジタル技術が融合した、次世代型の町工場といえる企業様です。

株式会社ジェイテック
設立:1966年2月
代表者:横道 壮太
所在地(本社):兵庫県神戸市西区伊川谷町潤和750-10
事業内容:機械加工
公式ホームページ:https://jtec.ne.jp
