
株式会社クロセ
wattXplorer導入の経緯
2024年10月に中小企業SBT認証を取得され、特に天井クレーンや溶接機など、不定稼働の設備の目に見えない 電気をどのように確認すればよいかお悩みになっていた際に、経済産業省のイベントで弊社社長の和田と 出会われました。そこで、wattXplorerが簡単に設置でき、リアルタイムに電力を監視できることに共感され、 2024年10月中旬頃に導入してくださいました。



SBT認証取得 ※2030年度までにGHG排出量を2019年度基準で46%削減する目標を掲げられています。
wattXplorerの設置場所
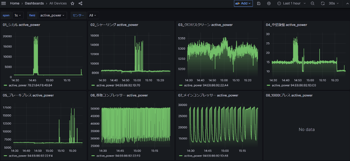
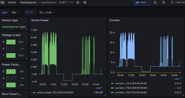
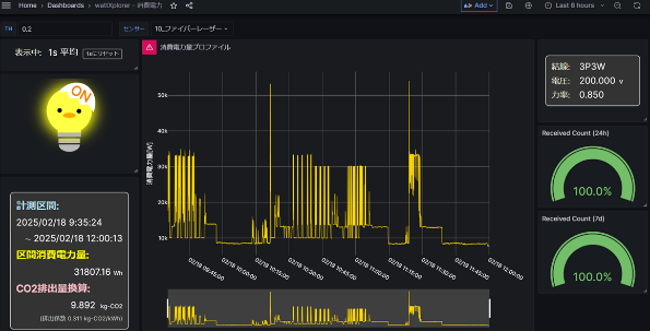
コンプレッサーなど多くの設備の配電盤へ設置したことで、電気の見える化が飛躍的に進みました。



wattXplorerを導入して良かったこと
いつでもPCやタブレットからデータをリアルタイムで確認できるため、消費電力の低い装置と高い装置が一目で 分かるようになり、改善の優先順位を容易に決定できるようになりました。 さらに、改善効果もすぐに確認できるため、机上の空論ではなく、実践的な取り組みが可能となりました。

導入後の気づき・学び
◆状態監視・予知保全
最新設備の電力波形データを取得できたことで、メンテナンスやリプレイスのタイミングが分かるようになり、 対応の優先順位を容易に決定できるようになりました。

◆稼働管理
電力波形によって設備の動作開始時間と終了時間が見える化されたことで、稼働状況を一目で確認できるように なりました。さらに、期間ごとの稼働率も算出できるようになりました。

社長 黒瀬様のインタビュー(今後の展望など)

各設備でどれだけの電気を使用しているのか、それをどのように改善できるのか、目途が立つのかが見えない ときには、明確に答えることができませんでした。しかし、電力の見える化によって効果が一目で分かるように なったため、既存設備の中で最も消費電力が高いコンプレッサーの省エネ化を進めたいと考えています。また、地球温暖化(災害)や無駄なエネルギー削減に貢献するためには、まず自分たちが率先して活動していく ことが重要だと考えています。中小企業SBTを取得されている4,000社の企業の皆様とともに社会問題に 取り組み、それをリクルート活動にもつなげていければと思います。
最後に、今後の新たなビジネスとして、下水処理場で実績のある熱交換器を活用し、あらゆる流体に挑戦していきたいとお話しされていました。
株式会社クロセ様のご紹介


事業紹介
株式会社クロセ様は、2025年8月に創業100年を迎えられます。圧力容器の製造メーカーとして事業を 展開される中で、特に汚れや詰まりに強く、メンテナンスが容易なスパイラル式熱交換器を主力製品 (売上の7~8割)とされており、下水処理場や食品会社などで圧倒的なシェアを誇っていらっしゃいます。 また、「お客様に最良の製品をタイムリーにかつ最も良心的に供給する。顧客及び社会一般から信頼される会社 である」という理念のもと、提供する製品がより社会に必要とされる存在となるよう、お客様の用途に合わせた 提案や形状変更、最新技術の導入に全社員の総力を挙げて取り組んでおられます。
この度、株式会社クロセ 代表取締役社長の黒瀬様、生産管理課の道井様、古谷様にお話を伺いました。
株式会社クロセ
創業:1925年8月1日
設立:1935年11月20日
代表者:黒瀬 慶昭
所在地(本社):大阪府高石市高砂2丁目2番5号
事業内容:
圧力容器の製造メーカー(主力製品:スパイラル式熱交換器)
公式ホームページ:https://www.kurose.co.jp/gaiyou.htm

